电工电路图基础入门(电工看不懂电路图怎么办?老电工准备了13个基础电路带你
2023-12-23 10:34 来源:网络 点击:
电工电路图基础入门(电工看不懂电路图怎么办?老电工准备了13个基础电路带你轻松入门)
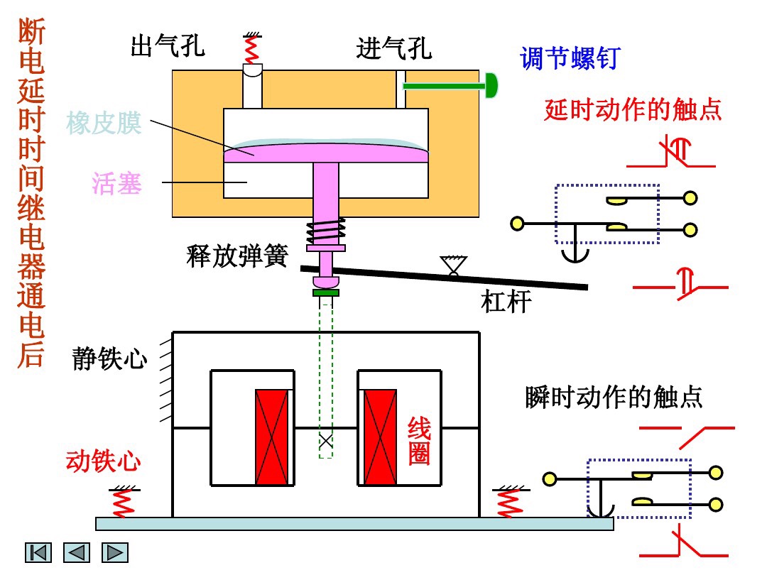
电工行业的师傅都知道,电路图对于电工而言,就像电笔一样非常重要,可以不夸张的说:电路图是一切自动化和智能化控制的基础,如果没有电路图,那么电工技术几乎寸步难行,因此熟练的读懂和掌握基本的电路图是每一个电工作业人员的基本技术要求,也是电工必须要掌握的基础技能,可是对于刚入门学习电工的师傅而言,可能觉得电路图非常难懂,不容易接受,今天我们就重点来看看电工作业中的几个经典电路:



























相关标签:
-
- 拔牙后可以吃什么消炎药效果好(拔牙后痛吃什么药有益 有何拔牙后的注意事项)
-
2023-12-23 10:32:12
-
- 意大利肉酱面的做法步骤
-
2023-12-23 10:30:07
-
- 雪莲果的功效与禁忌(吃多了也会有副作用)
-
2023-12-23 10:28:02
-
- 如何做羊肉汤家常做法(李孃孃爱厨房之一一一家庭版羊肉汤)
-
2023-12-23 10:25:57
-
- 人文常识:文房四宝是指哪四样?
-
2023-12-23 10:23:53
-
- 浅谈观联要求中什么是景物
-
2023-12-23 10:21:48
-
- 汽车有哪些品牌排行榜(2022年全球百大品牌排行榜15个汽车品牌入选,丰田价
-
2023-12-23 10:19:43
-
- 该怎么挽留一个人?怎样挽回一个人的心?
-
2023-12-23 10:17:38
-
- cmnet(CMNET:中国移动互联网的重要基础网络)
-
2023-12-22 23:48:47
-
- 务虚会是什么意思?(念好“三字诀” 开好“务虚会”)
-
2023-12-22 23:46:42
-
- 18k金(K金不值钱,买了不能卖?)
-
2023-12-22 23:44:37
-
- 最恐怖的5部鬼片,看完让你头皮发麻
-
2023-12-22 23:42:33
-
- 爱情句子(20条和爱情有关的语录)
-
2023-12-22 23:40:28
-
- 天生我材必有用的下一句(“诗仙”李白10句千古名句)
-
2023-12-22 23:38:23
-
- 揭秘刘邦重要谋士张良的结局(揭秘刘邦重要谋士张良的结局视频)
-
2023-12-22 23:36:18
-
- 张国荣亲姐姐去世(张国荣的大姐)
-
2023-12-22 23:34:13
-
- 藩篱的读音(藩篱与窠臼)
-
2023-12-22 23:32:08
-
- 送老师实用的20个礼物
-
2023-12-22 23:30:03
-
- 蓝玫瑰代表什么意思花语是什么(蓝玫瑰花语,蓝玫瑰象征意义,蓝玫瑰代表什么
-
2023-12-22 12:45:46
-
- 君子兰叶子出现黄斑点是何原因,这种情况不能忽视
-
2023-12-22 12:43:41



40岁女人最想要的16种礼物(40岁女人性生活几天一次算正常)
女人的阴毛有什么作用?女性的12种阴毛类型
消失的夫妻4人详细真实笔录知乎002 消失的夫妻4人详细真实笔录知乎图片
8开纸和a4纸图片对比,8K和A4纸有什么区别哪个大
说女的沙什么意思 分手说沙什么意思
两位领导的座位安排怎么排 两名领导座次应该怎样安排
抖音私密账号是什么?看完这篇就知道了!
国际标准视力表(国际标准视力表近视力检查距离)
80后100款经典街机游戏名字(街机游戏合集10000合一)
手机漏液20秒修复是怎么回事(手机漏液20秒修复是怎么回事儿)